- Published on
How To Save $600 A Year On Automations
- Authors

- Name
- Will
- @productive_will
The school holidays are over, Autumn is here, and I’m back in your inbox!
I’ve been building automations for clients recently. Here’s a quick and potentially costly mistake I made.
I built a Make scenario that pulled rental data from Buildium (a property management service) and created tasks in ClickUp. It worked, but I underestimated how Make counts iterations.
What I thought would be ~200 operations a day ended up being 1,000–2,000 a day! That ate up the monthly allowance in about a week.
Totally my mistake. So I’ve scrapped the idea of using Make, turned off the scenario, and gone all-in with code instead.
Here’s how I did it.
I exported the Make scenario as a json blueprint and gave it to AI. Then I worked with the AI to help me rewrite the logic as a small Python script that:
- Fetches the Buildium properties
- Checks all the existing ClickUp tasks (each task is a property)
- Matches the 2 lists together and creates tasks only for new properties that have been found in Buildium
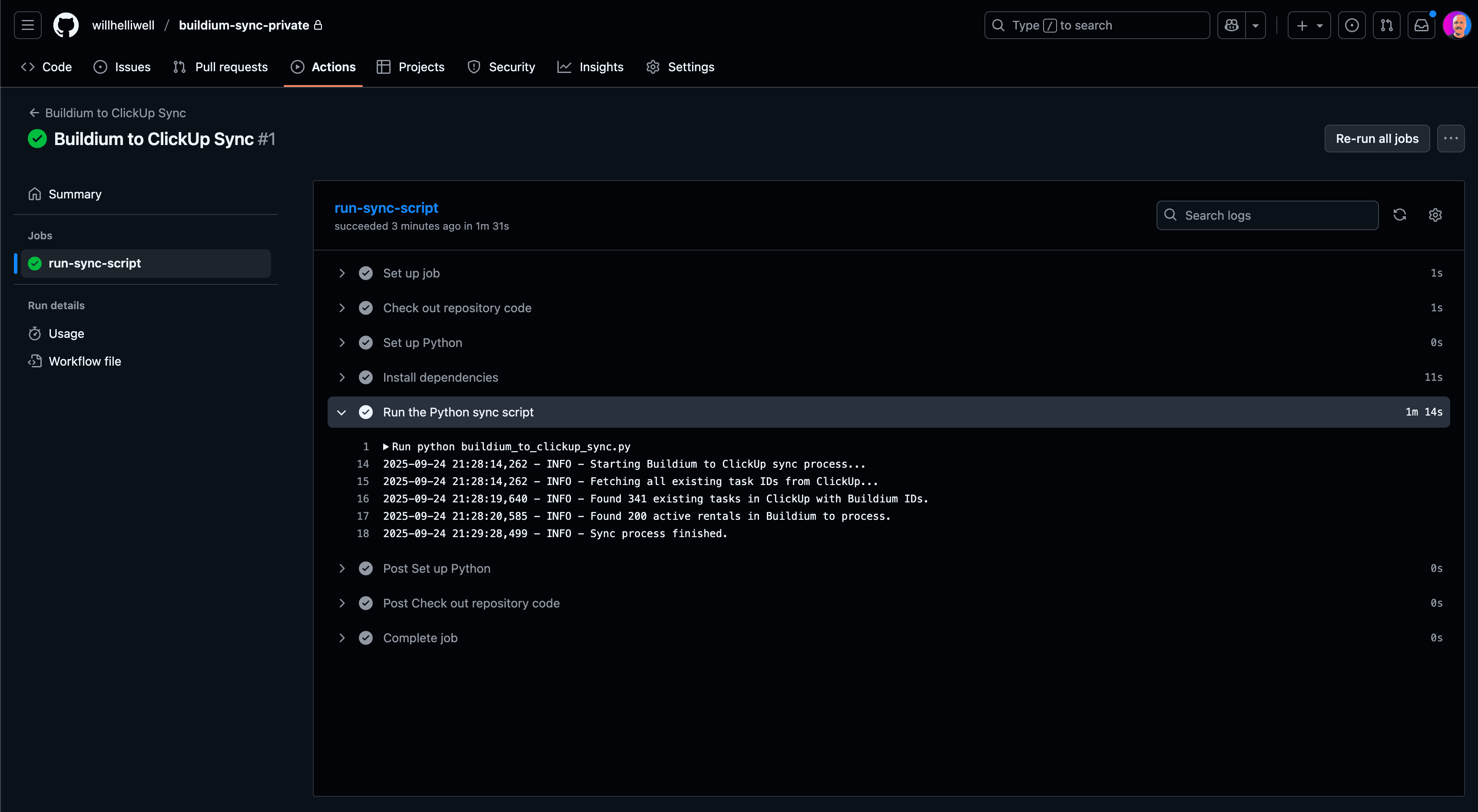
Because it’s just a single script, I can host this on something like GitHub actions where you get 200 free minutes a month. It can run daily with zero costs.

My first GitHub Action. In action!
So, what did I learn from this mistake, and what can it teach you?
Check your numbers better than I checked mine 😂
Also, no-code tools are great until they aren’t. They look good on the surface and they entice you in with great prices. BUT, you find out fast if you want to do anything even remotely complex.
Spend that money on a developer to create the code for you instead.
P.S.: What’s your favourite no-code platform?